
Nayelly Zurita
Data Science | Data Engineer
Nayelly Zurita is a data scientist and engineer with a foundation in economics and computer science, dedicated to transforming raw datasets into actionable insights and resilient systems. She is currently completing her Data Science degree at Ensign College, where she also serves as a Computer Science tutor, teaching Python, SQL, Java, cloud computing, and networking fundamentals.
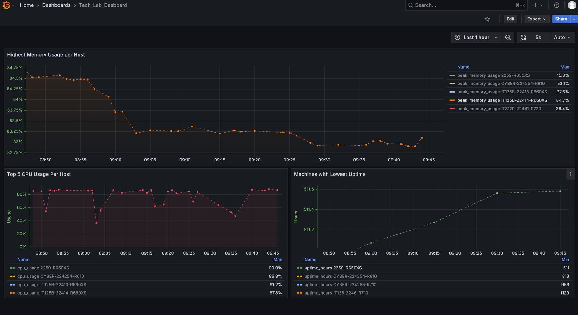
At Ensign College’s Tech Lab, Nayelly designed and deployed a Kafka → TimescaleDB streaming architecture on AWS EC2, fortified with TLS encryption and Vault-backed secrets, and integrated Grafana dashboards to monitor student virtual machines in real time. This system reduced incident detection time by more than 70% and significantly improved lab uptime, becoming a reference project for the college’s data infrastructure initiatives.
Her professional portfolio also includes work with The Finance Consulting Group, where she supported the modernization of its digital presence by delivering responsive web applications, implementing analytics instrumentation, and facilitating collaborative design sprints with Figma to align stakeholders from discovery through launch.
Nayelly’s technical expertise spans Python, SQL, AWS, Kafka, Docker, and TimescaleDB, paired with visualization tools such as Tableau and Power BI, and full-stack frameworks like Next.js. She thrives at the intersection of data pipelines, analytics, and communication—building systems that are secure, maintainable, and ready for iteration.
In addition to her technical work, she is passionate about mentorship and collaboration, partnering with faculty, analysts, and developers to model data, embed observability from day one, and document sustainable workflows. Her career goal is to continue bridging data engineering and analytics with machine learning applications, empowering teams to make informed, real-time decisions.
Experience

Ensign College Tech-Lab
Roles
Data Engineer
Computer Science TA
Computer Science Tutor
Highlights
- Built Kafka → TimescaleDB streaming pipeline on AWS EC2 for real-time VM monitoring.
- Hardened stack with TLS (Let’s Encrypt) and centralized secrets via Vault.
- Deployed Grafana dashboards; reduced incident detection time and improved uptime.
Technical Skills

The Finance Consulting Group
Roles
Web Developer
Highlights
- Boosted mobile site performance 40% and met ADA checks.
- Led weekly Figma sprints to align stakeholders on UX and scope.
- Documented a maintenance playbook so content owners ship updates solo.
Technical Skills
Explore Projects
Dive into builds that blend engineering, analytics, and ML experimentation.
Each project surfaces the workflows, architecture diagrams, and outcomes that shaped the portfolio. See the systems, dashboards, and models powering real-world insights.
View Projects
Beyond the keyboard
Hobbies that recharge the craft.
Away from data pipelines and dashboards, I find balance through outdoor adventures, reading time, and trail running. These pursuits fuel my creativity and keep me energized for complex problem-solving.
Currently showing: Urban exploration and cityscape photography.




